⑶栏杆高度应从所在楼地面或屋面至栏杆扶手顶面垂直高度计算,当地面

相关图片

阳台护栏楼梯扶手小区围栏工程楼盘镀锌钢管飘窗平台栏杆成都厂家

【龙腾·通江府】建筑篇:锌钢阳台护栏,守护您爱的家

阳台护栏装修效果图 怎样进行阳台护栏装修

阳台护栏楼顶天台露台楼梯扶手锌钢烤漆栏杆室内外别墅庭院围栏

横排式阳台护栏装修效果图(图)

随机推荐

林允儿雅诗兰黛亚太区品牌代言人##林允儿演员出道十六周年快乐

杨幂超话@杨幂受邀参加《启航2021——中央广播电视总台跨年盛典》,和

鹿晗下蹲不要任性gif动图_动态图_表情包下载_soogif

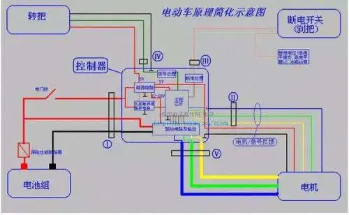
电动车电瓶连接线图是怎样的?

《中国好声音》高清海报图片

鞋柜设计丨鞋柜及鞋子详尽尺寸参考78 鞋柜内部尺寸总结及详尽鞋子

金属美国联邦调查局fbi logo徽章臂章png图片素材 标志logo-第1张

二次元少女ipad-pc超清壁纸通用