一,螺杆式空压机的结构与原理螺杆式空气压缩机的主要构成部件包括

相关图片

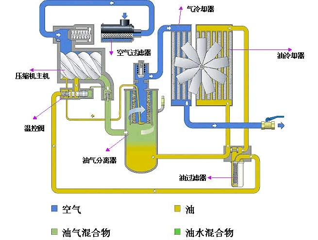
螺杆空压机工作流程 a .

螺杆式空气压缩机工作原理

螺杆空压机烧保险丝 空压机保险烧是什么原因

螺杆空压机工作原理

ga系列18-75kw vsd阿特拉斯永磁变频喷油螺杆空压机

随机推荐

黄海波晒照庆锡婚,8岁儿子眯眯眼像爹,网友:浪费曲栅栅基因|黄磊|黄渤

贺峻霖 这什么绝美仙子

杨洋

angelababy郭富城梁静茹孙燕姿 真实身高惊呆了!

茶烟尚绿的相册-ins上又好看又好画的美食摄影

韩国时尚简约珍珠手链女网红双层叠戴手环冷淡风锆石气质手镯批发

毛萼香茶菜(isodon eriocalyx) (5).jpg 相邻时间拍摄的照片 张

文职干部,义务兵,士官,文职人员和职工统一换发2016式证件