电动三轮车拧油门时不工作但是显示通电状态是怎么回事

相关图片

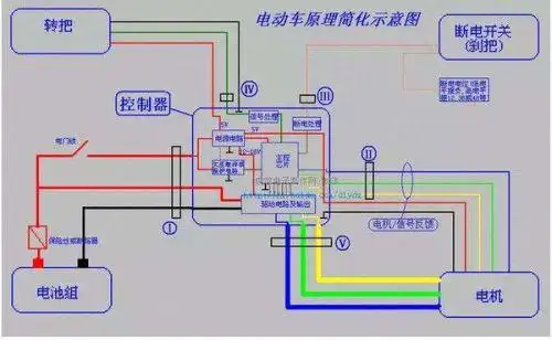
电动三轮车接线图.doc 6页

电动三轮车四块电瓶的线怎么连接?

【图】想另外加装一块电瓶 请问怎么接线呢_飞度论坛_汽车之家论坛

电动三轮车接线原理图6.doc

电动三轮车全车接线图详解手工版优质

随机推荐

仙气清冷古风头像男 让人一眼惊艳的古风头像男_男生动漫头像_头像屋

etfashion 八卦 影剧中心/综合报导 天王刘德华一向喜欢小孩,有了爱女

陈妍希终于出大招穿黑色连衣裙侧面后背太惊艳当妈后更敢穿

层次短碎发

微信头像丨男生,女生,情侣头像

可爱的q版动物萌图手绘画一组萌萌哒的小兔子

林更新王丽坤相约看豪宅,同框即是恋情林更新的是非就是更新女友

盘点圣骑士玩家必备幻化,不知道你收藏了几款|角斗士|圣光|套装_网易