螺杆空压机的系统流程和组件功能说明

相关图片

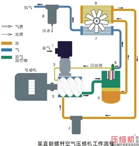
图3-15为螺杆式压缩机的结构图.

一张图,了解喷油螺杆空压机运行结构

施耐德品牌最优10立方螺杆空压机75kw空压机

一,螺杆式空压机的结构与原理螺杆式空气压缩机的主要构成部件包括

湖北襄阳较专业的螺杆空压机襄阳通特机电

随机推荐

刘晓庆生图曝光,脸凹凸不平,腮帮子一边高一边低,几乎快认不出

闵凤娇,神奇大冒险,霍格沃茨里的狼

有exo九人合体的可以做电脑壁纸的高清图嘛放大不失真最好是演唱会上

元族 维京大包装芝士波波肠 1kg大包装烟熏风味芝士味脆皮波仔肠火锅

回顾张也55岁还未婚和62岁的吕继宏互相陪伴多年却至今未婚

原创杨超越这腿真优越,穿小黑裙踩厚底鞋,双腿又细又长又直

游戏本体lol的qq表情不定期更新

drnnz女装旗舰店的优惠券大全—烟灰色宽松直筒高腰显瘦牛仔裤女2020