徐墩——微创双眼皮术后_双眼皮_单眼皮_成都双眼皮_美妆_医美整形

相关图片

双眼皮_单眼皮_急救中心李伟_美妆_医美整形

半个钟单眼皮变双眼皮

单眼皮不丑,但双眼皮更好看_双眼皮_单眼皮_双眼皮手术_全切双眼皮_医

5s重睑术案例对比单眼皮与双眼皮的较量

99697115虽然数不清的单眼皮女孩通过双眼皮手术重获新_圈子

随机推荐

黑白系轻婚纱 头纱照 深圳个人写真摄影

这才是年轻的窦唯! 这才是年轻的窦唯!

有一种时尚叫明星同款,肖战格纹西装配蓝衬衫,被热评咋又帅了

26个英文字母印刷体与手写体对照表_word文档免费下载_文档大全

郊游踏青#等我40岁天天这样扎头发,太显气质了!

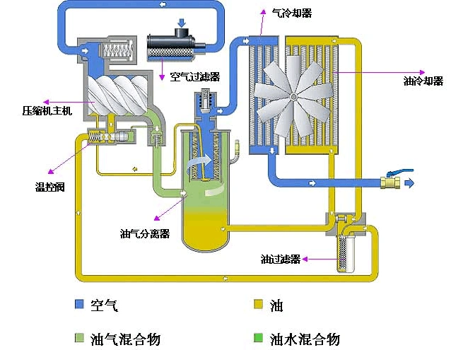
免费文档 所有分类 螺杆空压机资料 空压机压缩机原理: 螺杆式空气

听说在天上拍到的这个是佛光,难得一见记录下来!

曾剑第一任曾剑出生年月