一个水泵自动控制的问题

相关图片

三相自动污水泵接线实物图

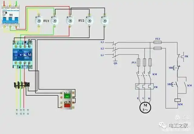
水泵自动控制箱接线要点(中间继电器和交流接触器)

电机驱动,当主泵发生故障(电机烧坏或泵坏了),如何自动启动备用泵

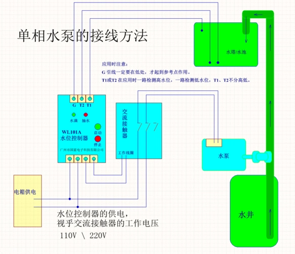
wl101a水位控制器,单相水泵的接线方法

手自动控制水泵供水和排水

随机推荐

当一个普通男生开始戴上半框眼镜.#原相机自拍 #半框眼镜 - 抖音

猫爪可爱表情包耶

适合女生胸口的纹身图案7

高清桌面壁纸,清新简单,非常适合你

女童运动长裤儿童洋气休闲休闲裤裤子女孩幼儿园裤子

展开全部 耶稣升天图 全图如下

日本 香川县 小豆岛~天使之路 小众之旅

古镇西塘简笔画