尚雯婕近照,造型奇特,她居然打算四十岁才结婚,事业心很重

相关图片

尚雯婕蓝白混色漂染裙性感图片45

尚雯婕换发型如换脸,只是剪了lob头气场全开,演绎霸气女王风范

尚雯婕一袭白衣#2024北京国际电影节尚雯婕一袭白衣造型,露背了 !!

【尚雯婕】超a演绎《the greatest show》-2019汽车之家818全球汽车夜

尚雯婕演107岁佘太君挂帅,粉丝:一丝皱纹都没有,保养的真好_造型_网友

随机推荐

佟丽娅红唇黑裙高贵优雅

成龙迎来70岁生日众星送祝福古力娜扎晒合照吴京许愿演师

时代少年团叁重楼暨出道四周年演唱会— 第二场·团体舞台 —缤纷色彩

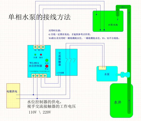
wl101a水位控制器,单相水泵的接线方法

逐渐远离天王宝座的任贤齐|刘德华|郑伊健|谢霆锋_网易订阅

10岁女孩身高体重标准表10岁女孩来月经正常吗

《怦然心动20岁》热播 钟欣潼勇敢直面内心声音

盖娅传说服饰的微博微博