螺杆空压机气打满了,电机怎么一直在转,不停是不是有问题?

相关图片

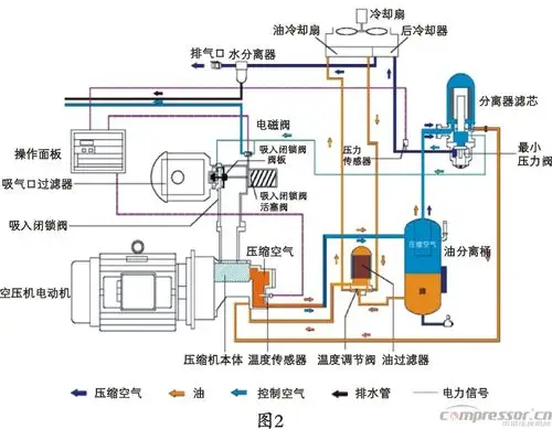
矿用螺杆空压机工作原理结构图

螺杆空压机原理示意图

15张图:快速了解螺杆压缩机原理,结构以及分类

螺杆压缩机工作原理示意图

空压机故障 活塞式空压机原理 活塞式压缩机结构 阿特拉斯螺杆空压机

随机推荐

盲探:刘德华办案吃臭肠,偶遇女神路过,紧张地差点没端住臭肠-影视综

可爱的噘嘴小女孩

严浩翔炸场##严浩翔用rap串联所有自己的歌##严浩翔solo舞台露

女生头像高级小众高冷黑白

穿越神农架无人区(1)

演员马丽个人资料介绍(著名女演员马丽)

扎马尾辫两个小辫子和后脑的所有的头发一起,固定成一个马尾辫发型

苏有朋质疑大众对偶像的成见我天生超不会演戏你怎么看zt