高曙光与江珊离婚20年:他52岁再做父亲,她带女儿嫁田小洁获幸福

相关图片

离过婚,干过修车工,其貌不扬却能娶到江珊,田小洁有啥魅力

演员田小洁:出道22年低调无绯闻,对江珊一见钟情,待继女如亲生

演员田小洁从车间到荧屏如今娶了女神江珊事业蒸蒸日上

演员田小洁:从工人到演员,娶女神江珊为妻,事业爱情双丰收_生活_成功

他成名后娶自己老师 结婚11年无绯闻 一家五口其乐融融

随机推荐

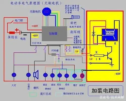
从技术角度来讲,维修电动车和家电哪个更容易?

关晓彤黑色百褶裙大长腿活动照

"当我拿出这组照片敢问阁下如何应对95"#肖战

我很吃沈梦辰的颜虽然不是整的天然脸但她的网红感很讨喜大概是因为她

版块 69 荣耀手机 69 荣耀x10/x10 max 69 明天的新产品你们爱

我信了孟美岐98的这几张素颜还挺嫩的

正常情况下,女性朋友的白带呈白色糊状或者蛋清状,量少无异味.

三款干练的男生短发,两边剪短中间打薄,精干利落又阳光帅气|发型|脸型