水的循环

相关图片

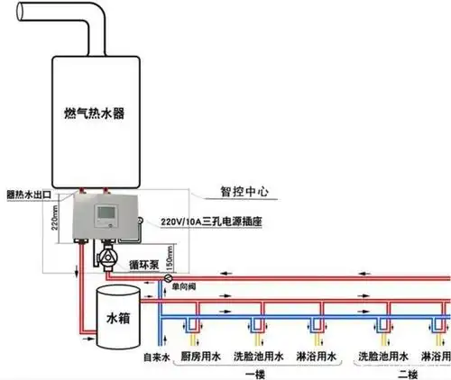
热水循环系统这样可以吗?

循环水真的几秒钟就有热水吗?适合家里安装吗?有哪些安装方法?

在家能做的科学小实验怎么用烧水向孩子解释水循环原理步骤图解

看了水循环示意图后

地球大气中水分水循环系统示意图8511281矢量图片免抠素材 科学地理

随机推荐

细看黄晓明发际线处头发有些稀疏,从侧面看,他后脑勺处的头发有明显

张艺兴图片 张艺兴帅气写真图片,明星,张艺兴,高清,文艺,帅气,时尚

张恒曝光郑爽阴阳合同一夜涨粉十几万郑爽的爱情到底错在哪里

两个快乐的女朋友在城里用智能手机拍照照片

周笔畅纯黑酷飒写真照释出 强势耀眼气场全开

求两个二次元男生的吻图(21_21)可以多给点吗

终结的炽天使——克鲁鲁采佩西(女王我了!

水印素材