图文解析 | 螺杆空压机换油流程10步法

相关图片

螺杆压缩机漏油故障处理-空压机_无油螺杆空压机_永磁变频空压机_高压

螺杆空压机的结构特点

施耐德品牌最优10立方螺杆空压机75kw空压机

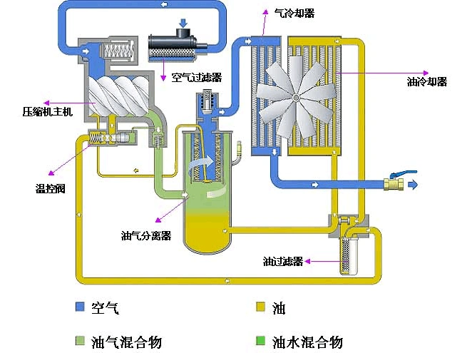
一,螺杆式空压机的结构与原理螺杆式空气压缩机的主要构成部件包括

供应上海欧拉法浙江无油螺杆水润滑低噪音ogfds系列空压机

随机推荐

范冰冰晒出健身照,大汗淋漓露出素颜,终于看出了38岁真实颜值_运动衣

旗袍,对于中国女人来说,它有着别样的风情与魅力,不再是二十三代的

女人4颗"妨夫"痣,上不孝,下不教,花钱大手,不会过日子!

杨幂魏大勋真的分手了吗

赵雷成都精确简谱

无心快语carelesswhisper吉他谱

原创惦记老郭儿子的6位女星张天爱强势反撩张小斐表白太霸气

如果一辈子不吸烟不喝酒,会不会活得更久?一项调查给出答案