孙俪——发型技巧篇

相关图片

"短发"是最适合中年女性的发型,看看孙俪就知道太老了_面部_长度_头发

终于不留微商女强人发型了 #孙俪生图

终于不留微商女强人发型了 #孙俪生图

看到孙俪的一组美照图片发型不同气质变化还是挺大的

38岁孙俪换发型至少老10岁烫羊毛卷染黄毛胖得厉害生图老又丑

随机推荐

博君一肖 #王一博肖战 #我的cp天下第一甜 #青山不改绿 - 抖音

赵又廷

快速记忆八卦在家庭中代表的长幼顺序

[动漫头像] [动态头像] [二次元] [gif] [侵删]

杨采钰承认与陈金飞恋情同返爱巢 此前刘亦菲母女曾入住

王媞

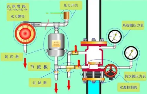
报警阀组设置要求

江疏影"艳压"春光了,戴60万钻石耳环拍照,美得让人心动_时尚_黑色