超温柔的星空男头哦~#二次元 #动漫头像 #温柔 - 抖音

相关图片

唯美星空头像图片蓝色夜空头像图片

男生头像星空动漫图片 - 搜狗图片搜索

浩瀚星空头像图片大全最美的都在这里

qq星空头像大全

好看唯美纯净的璀璨星空微信风景头像图片

随机推荐

蔡徐坤头像壁纸,ikun们快看过来!(一)

国风插画天龙三周年h5插画

回顾黎明我为前妻花7亿离婚后做自己娶女助理恩爱5年零绯闻

手绘西服

刘耀文签名照亲笔保真时代少年团同款tnt周边粉丝礼物送朋友写真

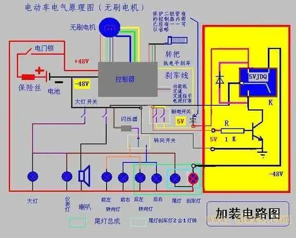
佛山,中山,茂名销售,出租,租赁高尔夫球车,二手电瓶车,老爷车,电动

倪大红年轻时有多帅看到他早年的模样,网友哪来的小鲜肉

夏天……游泳