喷油水冷螺杆空压机排气温度高原因及解决

相关图片

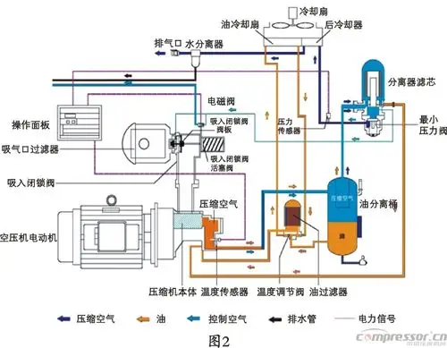
螺杆空压机原理示意图

螺杆空压机工作流程 a .

螺杆式空气压缩机工作原理

空压机维护保养 螺杆式空气压缩机操作规程 螺杆式空压机工作原理

螺杆空压机油路系统组件及问题浅析

随机推荐

【图】陈岚年轻时的照片曝光 美艳身材婀娜不输女明星

章子怡做了双眼皮埋线吧?

第一心里想法?跟我要图片,我给你.是我在网上找的.

《烈火如歌》刘芮麟被赞演活"天神"人设

世界上最黑的婴儿!据说属于非洲的一个部落,这个部落全球最黑!

2016超级女声报名人数破十万 超级女声没有落寞吗?

纹身骷髅系列纹身手稿分享

教室灯课室照明灯300*1200吊杆安装办公室格栅灯护眼格栅防眩目光