48v电瓶接线图图解

48v20ah电动车锂电池_接线图分享

图片尺寸447x396

电瓶这样连接行吗 有什么缺点 并联两个3a的电池是6a 而一个大电池的

图片尺寸600x279

柴油车,电瓶先装的负极后装的正极没有事吧!

图片尺寸500x261

德姆达工频逆变器48v系列蓄电池接线示意图

图片尺寸496x255

理士蓄电池djm12100/2v100ah参数及规格

图片尺寸785x819

1,将2只并联成一组,相当于一个双倍容量的电瓶,电压不变.

图片尺寸336x336

想另外加装一块电瓶 请问怎么接线呢

图片尺寸700x1044

电动车电池串并联问题我的电动车电池是48v 20ah的,我要加一组相同

图片尺寸600x411

我想在48v铅酸电瓶的电动车上再加装一个48v锂电池,用一个转换开关

图片尺寸641x508

刚买了个电动车,四块电瓶,不会充电啊,那些线要怎么接啊

图片尺寸600x375

电池连接线_扭扭车 平衡车电池连接线_接线图分享

图片尺寸500x642

48v60v电瓶接线图

图片尺寸593x440

电动车电瓶电池48v20ah电池盒装两个电池分体式电池连接的电路图

图片尺寸709x439

磷酸铁锂电池48v50a怎么连接呢?大师傅指点一下呗

图片尺寸720x934

接电瓶正确接法图解这样电瓶的外壳盖子就打开了

图片尺寸535x193

普及一下电动车装电瓶接线方式,48v/60 - 抖音

图片尺寸652x477

电动车电瓶连接线图是怎样的?

图片尺寸500x308

48v电动车真实接线路图

图片尺寸600x574

48v电动车真实接线路图 电池盒上红线接第一块电池正极

图片尺寸553x630

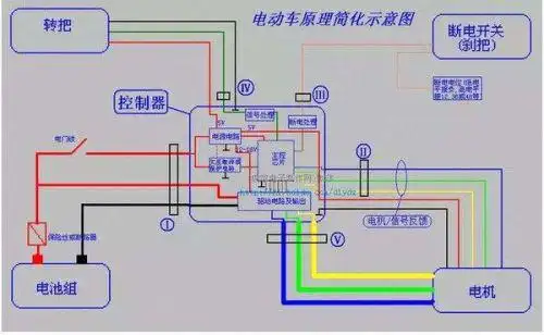
48v电动车控制器接线图电源锁控制器细供红线接电源,锁黄线接在什么土

图片尺寸594x583